Arash Sedighi
Software & AI Engineer
Projekte und Konzepte
Eine Auswahl eigener Projekte und Experimente mit Fokus auf modernes Software Engineering und skalierbare Systeme.
Full Stack und AI Engineer
C# Code Review Assistant
KI gestütztes Code Review Tool für C#/.NET mit drei Modi: automatische Analyse, interaktives Review mit Chat Diskussion pro Finding und ein Vergleichsmodus für die Evaluation von LLM vs. Mensch.
Full Stack Engineer
Teamportal
Workflow Management Webanwendung zur Kommunikation zwischen Innendienst und Außendienst. Mehrstufige Auftragsbearbeitung mit Bild Upload, digitaler Signatur und rollenbasierter Zugriffskontrolle.
Full Stack und AI Engineer
Wetterfrosch AI
KI gestützte Wetter-App mit 3 Tage Vorhersage, natürlichsprachigen Zusammenfassungen und Sprachausgabe via OpenAI TTS. Inklusive interaktiver Karten und Login System.
Data und Backend Engineer
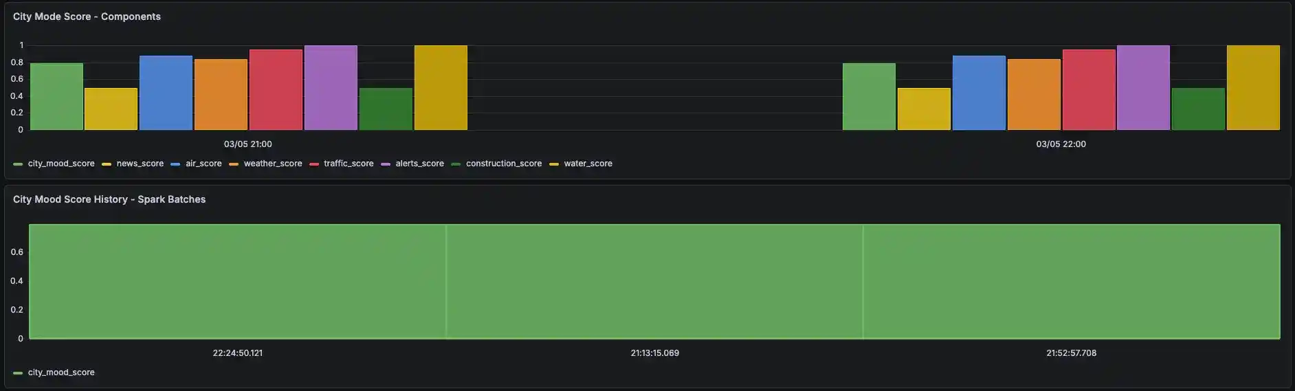
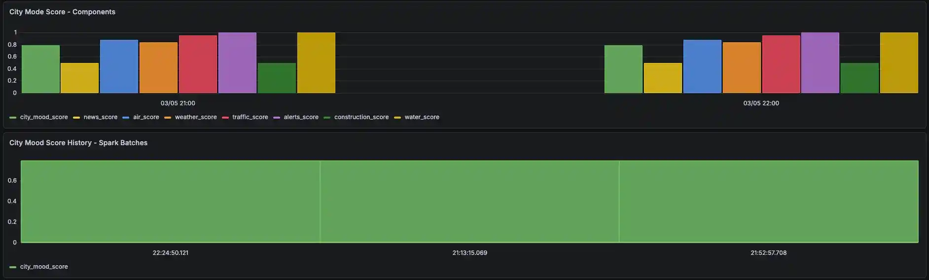
City Mood Map
Hamburg liegt mir am Herzen, deshalb habe ich ein Echtzeit-Stimmungsbild für die Stadt entwickelt. Aus 9 öffentlichen Datenquellen wird stündlich ein City Mood Score berechnet. Wetter, Luftqualität, Verkehr, Nachrichten, Warnmeldungen, Baustellen und Pegelstände fließen in einen live visualisierten Wert ein. Die Nutzung ist kostenlos und frei zugänglich.
Frontend Engineer
CAMS Ingenieure Website
Moderne Unternehmenswebsite für ein Hamburger Ingenieurbüro mit datengetriebener Content Architektur, mehrseitiger Struktur und Kontaktformular-Integration über Formspree.
Frontend Engineer
Unfallpaten Website
Responsive Unternehmenswebsite für einen Unfallservice-Dienstleister mit Conversion optimiertem Design, Tracking Integration und SEO Strukturdaten.
Über mich
Ein Blick auf meine Denkweise und die Vision hinter Cloudworks.

Arash SedighiSoftware Engineer
Ich entwickle moderne Software mit Fokus auf klare Systeme, saubere Architektur und praktische Umsetzung. Mein Ziel ist es, digitale Produkte zu schaffen, die technisch durchdacht, skalierbar und langfristig sinnvoll sind.
Master of Science
Informatik
Hochschule für Angewandte Wissenschaften (HAW Hamburg)
Bachelor of Science
Informatik
Technische Hochschule Lübeck
Wie ich arbeite
Analyse und Konzeption
Ich kläre Ziele, Rahmenbedingungen und Erfolgskriterien, bevor ich mit der Umsetzung beginne.
Architektur und Umsetzung
Ich entwerfe skalierbare Strukturen und setze saubere, wartbare Lösungen um.
Validierung und Iteration
Ich prüfe Ergebnisse mit Tests, Reviews und Iterationen, bis eine stabile Lösung entsteht.
Wofür Cloudworks steht
Eine Vision für moderne Software, klare Systeme und intelligente digitale Lösungen.
Cloudworks
Cloudworks steht für moderne digitale Lösungen mit klarem technischem Anspruch und langfristigem Denken. Der Fokus liegt auf Cloud Services, Web und Mobile Anwendungen sowie sicheren und intelligenten Systemen. Cloudworks bündelt meine Projekte und digitalen Ideen. Mehr folgt bald.
Kontakt
Bei Fragen zu meinen Projekten, für Testzugänge zu ausgewählten Anwendungen oder für einen allgemeinen fachlichen Austausch zum Thema Software Engineering können Sie sich gerne melden.
KI Voice Agent
Sprich direkt mit mir






















